智能动环监控系统
紫文科技动环监控系统全面接入环境设备(供配电、UPS、空调、消防、安保等),实现环境变化的实时监控。实时监测供电、空调以及环境参数。该系统通过多种功能相结合,有效解决了数据孤岛的问题,提升管理运维效率。
紫文科技动环监控系统装设电源计量装置及实时监测主要开关状态、空调、UPS等设备的工作状态、漏水检测装置、门禁系统工作状态、主机房的温湿度监测、消防系统工作状态监测及与安全监控形成统一的集中监控系统,系统具有监控室监控和远程监控功能,同时必须具备本地报警和异地电话语音、手机短信、报警功能。
一、系统架构图

二、系统构成
2.1、电力监控系统
总览配电结构,可视化配电单线图、监控感知分合闸状态、瞬时功率数据,及时异常报警。配电监控主要监测:中压电力拓扑、低压配电系统监控、柴发供油监控、设备监控拓扑。
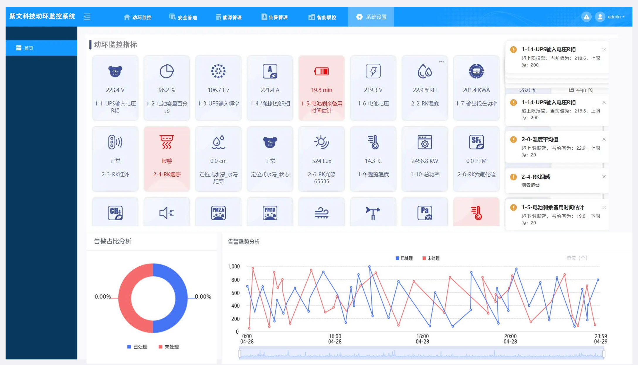
2.2、环境监控
房间级电子地图:空间布局;房间内暖通设备的实时数据;告警设备所在位置和告警信息。房间环境监控:温湿度、漏水检测、氢气、压差等传感器检测及告警。
2.3、设备远程监控
暖通设备监控:设备实时运行数据展示;设备当前告警和历史告警信息;支持远程控制,如启停设备、设定送回风温度、风机转速等参数。
2.4、UPS监控
UPS单台监控及并机监控,设备实时运行数据展示;通讯状态、旁路状态、异常报警信息;输入输出电压、电流、功率;电池模式、状态等信息。
2.5、蓄电池监控
蓄电池在线监测系统实时跟踪电压、电流、内阻及温度,实现均衡充电与故障预警,确保高精度、安全的电池状态管理,优化维护,提升效率与寿命。
2.6、告警管理
故障报警:秒级判断,支持设备/参数不少于 4 级阈值故障根因定位:构建设备知识图谱;关联影响一目了然告警去重:同类告警反复出现进行数量压缩,归并时间线规则灵活:自定义五级上下限告警阈值,可精确到单条告警展示友好:告警列表及数量一并呈现;即刻弹窗,提升易用性。
告警推送:声光、短信、电话、邮件告警;支持飞书、钉钉、微信等平台对接。
2.7、安防/门禁系统
无感通行:利用人脸识别技术实现快速通行;对陌生人快速发现及隔离;完善的出入记录留存。轨迹寻踪:对人员的行动路线精确识别;判断运维巡检线路合规性;以脸搜脸,人员行动路径绘制;外部人员的非授权区严格管控。异常行为识别:异常动作识别;厂商人员损坏设备、异常拍照、逗留、徘徊等。在离岗检测:对于内部人员的在岗状态进行监控。
2.8、消防系统
消防监测:通过消防监控主机采集终端传感器数据。测点类型:烟感、温感。
2.9、视频监控
设计在机房出入口、机柜间的通道、走廊等重要区域安装摄像机,进行全天候的视频图像监视。摄像机通过视频线直接接入到监控服务器的视频输入接口(硬盘录像机或视频服务器,同时将硬盘录像机或视频服务器接入与监控服务器相同的内部网络中),通过监控平台软件进行图像监控。

三、产品价值点
紫文科技动环监控系统不仅提高了管理效率,还确保了环境安全。数据中心的管理员可以通过多种方式获得信息,包括实时图表、警报通知等,使得决策更加迅速。在不同层面上,系统将温湿度、供电状态和其他重要指标汇总,方便管理人员进行全面分析。同时,集成的视频监控与门禁管理功能进一步提升了现场安全性。这种多元化的功能组合,使得动环监控在提升工作效率和确保运行安全方面发挥了重要作用。


